Оперативный центр
В данном разделе документации содержится информация о функциональных возможностях Ресурсно-сервисной модели Monq и методах работы с ней.
Экран доступен из основного меню Обзор → Оперативный центр, либо кликом по логотипу.

Персональные настройки экрана
Пользователь может сделать дополнительные настройки представления данных и сохранить их.

Чтобы изменить настройки представления кликните по иконке "шестеренки" в правом верхнем углу экрана "Оперативный центр" - будет открыто окно "Персональные настройки экрана ".

В данном окне вы можете настроить:
- Порядок расположения вкладок меню
- Изменить состав и порядок колонок данных для каждой вкладки детального вида
- Настроить представление "Списка КЕ" в левой панели

- Включить или выключить отображение "Избранных карт"

- Настроить отображение показателей здоровья и покрытия мониторингом КЕ на вкладке "Граф"

Настройки представления персональны. После сохранения они будут применены для пользователя, от имени которого производилось редактирование.
Переход между картами РСМ и быстрыми фильтрами
Карта РСМ - это настроенный и сохраненный параметрический фильтр, под который попадают определенные конфигурационные единицы РСМ и связи между ними.

В выпадающем меню представлены "Оперативные фильтры РСМ" - предустановленные фильтры по определенным свойствам конфигурационных единиц:
- Активные КЕ - Все КЕ, которые находятся в Активной стадии жизненного цикла
- Архивные КЕ - Все КЕ, которые находятся в Архивной стадии жизненного цикла
- Проблемные КЕ - Все КЕ, которые находятся в одном из 4-х проблемных статусов
- Недавно созданные - Все КЕ, которые были созданы за последние сутки
- Недавно измененные - Все КЕ, у которых были изменены любые параметры за последние сутки
⚠️ Перечисленные фильтры не являются сохраненными картами РСМ.
Также в данном меню отображаются Избранные, Общие и Личные Карты РСМ доступные пользователю.
Для выбора необходимой Карты РСМ или оперативного фильтра кликните по нему мышкой - будет применен соответствующий настройкам фильтр и загружены на экран все конфигурационные единицы, попадающие под параметры фильтрации.
При переходе к Карте РСМ по прямой ссылке, пользователь должен находится в том же контексте РГ, которой принадлежит карта, иначе пользователь получит сообщение, что "Карта не найдена".
Панель управления РСМ

Панель управления РСМ состоит из следующих элементов:
- Поле поиска - Поиск по названию КЕ в текущем представлении РСМ
- Фильтр CMDB – Используется для поиска КЕ по различным параметрам
- Кнопка Создать - кнопка ручного создания новых сущностей (дочернюю КЕ, КЕ, сигнал, Режим обслуживания)
Список КЕ
Список КЕ - отобранные по фильтру конфигурационные единицы, с возможностью выполнения действий над КЕ через контекстное меню (ПКМ)

-
Контекстное меню
Для КЕ доступен расширенный набор действий по клику правой кнопкой мыши в списке:

- Редактировать
- Копировать:
Название / Описание / ID / Метки / Атрибуты - Создать:
Сигнал / Подчиненную КЕ / Режим обслуживания - Подробнее:
Параметры / Здоровье / Метрики / Публикация / Сигналы / Пороги / Граф РСМ / Обслуживание / Журнал - Открыть:
Карточка КЕ / Владелец КЕ / Тип КЕ - Запустить бизнес-процесс:
{Название БП, доступных для запуска по КЕ}/ Все бизнес-процессы - Поделиться
- Архивировать / Восстановить из архива
- Удалить
-
Сортировка списка
Список КЕ можно отсортировать, выбрав "Сортировать по" над этим списком. Доступны следующие варианты сортировки КЕ:
- Id
- Название
- Статус
- Покрытие
- Здоровье

Создание конфигурационных единиц
Для создания новой КЕ выполните следующие действия:
-
Нажмите кнопку Создать в правой верхней части панели управления РСМ и выберите КЕ – откроется форма добавления новой конфигурационной единицы.

-
Заполните обязательные поля:
- Владелец – рабочая группа, которой будет принадлежать создаваемая КЕ
- Тип - к какому типу объектов относится конфигурационная единица
- Название - название КЕ (проверяется уникальность в рамках названия и типа КЕ. Не может существовать несколько КЕ с одинаковым названием и типом)
⚠️ Поле «Родительская КЕ» не является обязательным – заполните его, только если хотите создать КЕ, сразу подчиненную другой КЕ.
-
Если вы добавляете в РСМ сразу несколько КЕ, нажмите «Добавить еще одну КЕ» сразу после ввода необходимых данных – в окне появится еще одна форма, с заполненными полями: Родительская КЕ, Владелец, Тип КЕ. Данная функция очень полезна при массовом заведении КЕ.
-
Если, создаваемую КЕ, необходимо добавить на текущую карту РСМ - отметьте соответствующий "чекбокс" Добавить КЕ в текущую карту РСМ.
Если выбран "оперативный фильтр", а не карта РСМ - данное действие выполнить не получится.
-
Для подтверждения создания КЕ в РСМ Monq - нажмите кнопку «Создать»
Оперативные вкладки
-
Сигналы - вкладка управления сигналами (проблемами)

-
Граф РСМ - представление текущей карты РСМ в виде графа

-
Обслуживание - вкладка управления режимами обслуживания КЕ

-
Журнал - журнал изменений в РСМ с настроенным фильтром согласно текущей Карте РСМ или выбранной КЕ

-
Пороги - информация об активных порогах по поступающим в систему метрикам

-
Метрики - вкладка с информацией по метрикам КЕ (подробнее в соответствующем разделе)
-
Сборщики данных - вкладка со списком сборщиков, которые используют атрибуты выбранной КЕ

Содержит таблицу со следующими колонками:
- Название + индикатор статуса активности сборщика
- Атрибуты КЕ, которые использует сборщик
Отображается до трех атрибутов и числовая индикация общего их количества. Клик на индикатор вызывает всплывающее окно с полным списком атрибутов и полем поиска по названию. - Метки координатора
Отображается до трех меток и числовая индикация общего их количества. Клик на индикатор вызывает всплывающее окно с полным списком меток и полем поиска по названию. - Последнее выполнение: дата и время последнего выполнения, а также его периодичность
- Изменен: дата и время последнего изменения
- Поток данных
- Меню дополнительных действий
*позволяет перейти к настройкам сборщика данных, к потоку или к логам/метрикам
Подробнее в разделе: Сборщики данных -
Здоровье - вкладка информации о здоровье КЕ

-
Параметры - вкладка основных настроек КЕ

На вкладке «Параметры» пользователь может:
- Изменить основные параметры КЕ: название, тип, описание
- Прикрепить файлы
- Добавлять, изменять атрибуты и метки
- Посмотреть дату создания и дату последнего изменений
- Посмотреть графики по "Статусу и Здоровью", а также "Покрытию мониторингом" выбранной КЕ
-
Публикация - вкладка управления публикацией КЕ

-
Избранные карты
У пользователя есть быстрый доступ к избранным Картам на экране Оперативного центра в шапке экрана.

Статус КЕ во времени
Статусы КЕ во времени - это графическое представление изменения статусов каждой конкретной КЕ на экране оперативного центра за выбранный период времени.

У пользователя есть возможность наглядно отслеживать изменения статусов КЕ в заданном временном интервале.
Статусы КЕ во времени отображают следующую информацию:
- Худший статус КЕ за период - цвет кубика определяется цветом худшего статуса КЕ за период времени
- Последний столбец кубиков отображает информацию о статусе (цветом) и здоровье КЕ в данный момент. Кликнув по такому кубику дважды, пользователю открывается вкладка Здоровье с данной КЕ
- Шкала временного периода статусов КЕ во времени
- Дополнительная информация о статусе КЕ за период времени:
- При наведении курсора на кубик пользователю отображается дополнительная информация:
- Временной период квадрата
- Наихудший статус КЕ за этот период
- Наилучший статус КЕ за этот период
- Минимальный показатель здоровья КЕ за этот период
- Максимальный показатель здоровья КЕ за этот период
- Дополнительная информация при наведении на кубик "Онлайн" содержит:
- Текущее здоровье (цвет показателя зависит от статуса)
- Название статуса (цвет показателя зависит от статуса)
- Подсказка для пользователя, что двойной клик по кубику откроет вкладку здоровья
- При наведении курсора на кубик пользователю отображается дополнительная информация:
Пользователь может определить период, за который он хочет посмотреть изменения, в том числе статус КЕ во времени, на всем экране Оперативного центра.
Выбор периода осуществляется через стандартный календарь для Статусов во времени и вкладок:
- Сигналы
- Пороги
- Обслуживание
- Журнал

При указании времени "в будущем" система попытается спрогнозировать статус КЕ во времени и покажет запланированные "Режимы обслуживания", если таковые заданы.

Подробный график здоровья и статуса КЕ во времени:

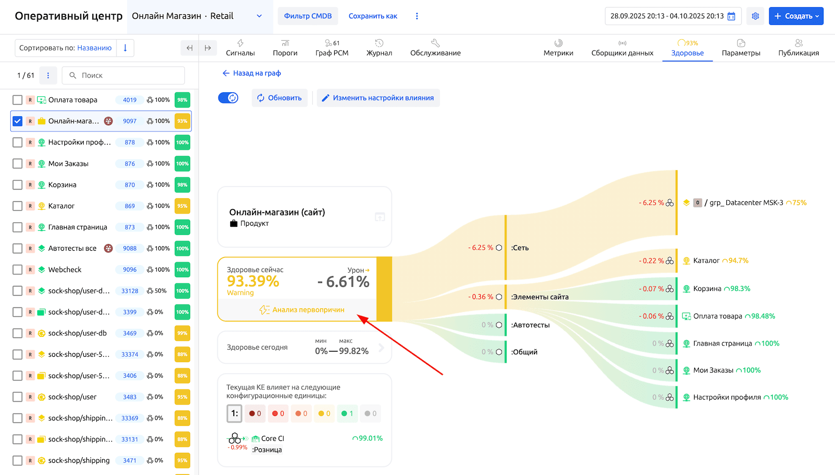
Здоровье КЕ
На вкладке Здоровье вы можете проследить график изменения здоровья выбранной КЕ за любой выбранный период, ознакомиться со здоровьем компонентов, проанализировать количество проблемных сигналов и влияющих КЕ.
У пользователей есть возможность осуществить поиск корневых причин, оказывающих негативное влияние на исследуемый объект, так называемый Root cause analysis (RCA).
Пользователь может настроить степень и тип влияния здоровья других КЕ на здоровье компонентов выбранной КЕ, а также задать параметры влияния компонентов на выбранную КЕ.
Также можно увидеть следующую информацию на вкладке Здоровье:
- Текущее здоровье конфигурационной единицы - цвет соответствует статусу, заданному на типе КЕ в Метамодели РСМ
- Текущее здоровье компонентов конфигурационных единиц
- Урон, полученный конфигурационной единицей от ее компонентов
- Урон, полученный компонентом от объектов оказывающих влияние на него
- Минимальный и максимальный показатели здоровья конфигурационной единицы:
- Наихудший показатель здоровья за сегодня - минимальное значение
- Наилучший показатель здоровья за сегодня - максимальное значение
- Возможность посмотреть график Здоровья конфигурационной единицы в нижней части экрана
- Сигналы КЕ:
- Общее количество сигналов, влияющих на компоненты исследуемой КЕ
- Возможность переключиться на вкладку Сигналы со всеми сигналами исследуемой КЕ
- Количество сигналов каждой критичности
- Возможность переключиться на вкладку Сигналы с сигналами определенной критичности исследуемой КЕ
- Зависимые КЕ
Подробнее о компонентах и расчете здоровья можно прочитать в разделе "Справка" - "Методика расчета здоровья КЕ".
Анализ первопричин
Для анализа первопричин, оказывающих влияние на вышестоящие объекты (бизнес-сервисы, информационные системы и другие КЕ) необходимо открыть вкладку "Здоровье" исследуемого объекта.

После ознакомления с информацией о влияющих объектах 1-го уровня, нажмите кнопку Анализ первопричин на панели информации об общем здоровье КЕ (см. скриншот выше).
Откроется нижняя панель, в которой пользователю необходимо указать минимальный размер урона от сигнала, который нужно учесть при анализе (доступный диапазон от 0,01 до 100%, по умолчанию 0,01%), и нажать кнопку Пересчитать. Будет произведен анализ и в таблице появится информация о влияющих сигналах без ограничений по глубине дерева влияния.

Примеры работы анализа первопричин
- На исследуемую КЕ (на один компонент) влияет несколько сигналов разной критичности
→ в RCA будет отображаться один сигнал с наибольшим уроном, независимо критичности - На исследуемую КЕ (на один компонент) влияет несколько сигналов одной критичности
→ в RCA будет отображаться один самый первый сигнал - На исследуемую КЕ (на один компонент) влияет один сигнал, но приходит по многим веткам (влияет через разные КЕ)
→ в RCA один и тот же сигнал будет отображаться для каждой ветки, урон будет отображаться свой по каждой ветке, но суммарно будет эквивалентен уровню критичности сигнала - На исследуемую КЕ (на один компонент) влияет свой сигнал уровня Warning + влияющая КЕ с сигналом уровня Critical + вторая влияющая КЕ с сигналом уровня Fatal
→ в RCA будет отображаться 3 сигнала, для каждой ветки будет свой сигнал
При выборе сигнала из таблицы будет загружена детальная информация о нем. Вернуться назад в таблицу можно используя "хлебные крошки".
⚠️ Если сигнал принадлежит другой рабочей группе и у текущего пользователя отсутствует доступ к просмотру - отображение детальной информации о сигнале будет ограничено.
Зависимые КЕ
Зависимые от текущего объекта РСМ конфигурационные единицы можно увидеть в нижней части вкладки "Здоровье".

Иконка со стрелкой отображает характер влияния. Может быть:
- комбо
- весовое
- критическое
При клике по названию КЕ в списке зависимых КЕ - пользователю будет предоставлена информация о здоровье выбранной КЕ.
При клике по названию компонента КЕ в списке зависимых КЕ - пользователю будет предоставлена информация о здоровье конкретного компонента КЕ.
Создание карты (представления) РСМ
Чтобы создать новую карту РСМ откройте выпадающее меню в левом верхнем углу экрана и нажмите кнопку Создать карту.
Заполните форму создания новой карты:
- Выберите владельца карты из списка - "Рабочую группу", которой будет принадлежать карта
- Введите название новой карты
- Укажите Право доступа к карте
- При необходимости отметьте флажок Добавить в избранное, чтобы карта была в быстром доступе на верхней панели РСМ
После создания карты автоматически будет открыта форма настройки фильтра представления РСМ.
Настройка фильтра CMDB
Пользователю доступна очень гибкая настройка фильтрации КЕ с различными условиями для создания собственных карт РСМ.
При изменении настроек фильтра, данные автоматически загружаются из БД и отображаются в списке Результат фильтрации.

Доступна фильтрация по следующим свойствам КЕ:
- Владелец - владелец конфигурационной единицы (владелец Карты РСМ)
- КЕ и связи - множественный выбор КЕ с возможностью указания типа и глубины связей между КЕ
- Стадия ЖЦ - категория жизненного цикла КЕ (Активная, Архивная)
- Дополнительно можно добавить фильтр по:
- Дата создания - относительная дата создания КЕ (More than - , For the last - )
- Дата изменения - относительная дата изменения КЕ (More than - , For the last - )
- Тип - тип конфигурационной единицы
- Статус - статус конфигурационной единицы
- Метка - любая метки содержащиеся в конфигурационной единице
- Атрибут - любой атрибут содержащиеся в конфигурационной единице
Для свойств "Метка" и "Атрибут" возможно создать много уровневое условие (Количество условий не ограничено). Каждое условие добавляется к остальным с помощью логического "И".
Пример – выведи конфигурационные единицы где, метка "HOST" существует и атрибут "ZabbixHOST" равен "10.0.0.0" и ....

С помощью кнопки + Группа КЕ возможно добавление множества наборов условий фильтрации.

Настроенный фильтр можно сохранить в текущей выбранной карте РСМ (не оперативный фильтр) или используя кнопку "Сохранить как" - из текущего фильтра создать новую карту РСМ.
Настройки карты РСМ
Выберите необходимую карту РСМ и через меню дополнительных действий выберите пункт Редактировать.

Пользователю доступно изменение параметров текущей карты:

- Владелец карты (Рабочая группа)
- Название карты
- Описание карты
- Включить параметр запоминания координат КЕ на графе при их перемещении
- Добавить КЕ, которые будут содержать ссылку для перехода к данной карте
Пункт Связанные карты контекстного меню КЕ на графе

Управление КЕ
Для управления связями и основными свойствами КЕ сперва выделите КЕ, которой хотите управлять в списке КЕ слева.
⚠️ Доступно множественное выделение КЕ в списке через кнопку Ctrl или используя "чекбоксы".
При выделении конфигурационных единиц в списке происходит фильтрации по данной или всем выделенным КЕ:
- Сигналов
- Сервисных режимов
- Журнала изменения
Для перехода к карточке КЕ перейдите на вкладку Параметры при выбранной КЕ в списке, либо дважды кликните по КЕ в списке слева.
В карточке КЕ вы можете:
- Изменить необходимые метки или атрибуты КЕ
- Изменить название или владельца КЕ
- Добавить или изменить описание КЕ
- Изменить тип КЕ
⚠️ При смене Типа КЕ модель расчета статусов, Атрибуты и их значения, Компоненты и их настройки будут соответствовать выбранному Типу КЕ, а имеющиеся связи будут привязаны к компоненту по умолчанию
- Добавить вложение в виде файла
- Перевести КЕ по жизненному циклу в архивное состояние и обратно.
- Удалить КЕ
Связи КЕ
Вы можете связать два объекта РСМ между собой несколькими способами:
- Подчинить один объект другому
- Настроить Влияние одного объекта на другой
- Создать информационную связь (через публичный API)
Влияние
Чтобы настроить влияние одного объекта на другой, сделайте следующее:
-
Перейдите в режим отображения графа - Здоровье

-
Найдите КЕ, с которой необходимо выполнить действие передачи здоровья
-
Кликните правой кнопкой мыши по КЕ и выберите действие
- Выбрать влияющую КЕ
- Влиять на другую КЕ
-
Выберите зависимую или влияющую КЕ
-
Кликнете правой кнопкой мыши по связи и выберите компонент, на который будет оказывать влияние КЕ
Подчинение
Чтобы подчинить один объект другому, перейдите в представление РСМ в виде графа (вкладка Граф РСМ):
-
Перейдите в режим отображения графа - Структура

-
Найдите КЕ с которой необходимо выполнить действие подчинения
-
Кликните правой кнопкой мыши по КЕ и выберите действие
- Выбрать родительскую КЕ
- Выбрать дочернюю КЕ
- Создать дочернюю КЕ
-
Выберите доступную КЕ, с которой планируется установить связь
В случае выбора пункта Создать дочернюю КЕ из контекстного меню откроется окно создания новой КЕ с автоматически выбранной Родительской КЕ.
Метки связей
Для добавления информационных меток на связи между КЕ нажмите на связь правой кнопкой мыши и в контекстном меню в блоке Метки нажмите +

Метки добавляются в формате ключ:значение.
Удаление связей
Для удаления связи между двумя КЕ нажмите на связь правой кнопкой мыши и в контекстном меню на кнопку «Удалить».

Кластеризация графа РСМ
Для ресурсно-сервисных моделей, которые состоят из нескольких тысяч КЕ и более, предусмотрен режим кластеризации конфигурационных единиц на графе.
По умолчанию кластеризация КЕ включена для всех пользователей и настроен порог в 1000 КЕ. Если КЕ на карте меньше заданного значения режим кластеризации работать не будет. Если больше - КЕ сгруппируются в кластеры.
Режим кластеризации доступен только для режима отображения графа в виде "Здоровья".
Количество кластеров в представлении зависит от количества корневых КЕ, которые являются вершинами графа, и у которых для выбранного фильтра нет направленных связей влияния на другие КЕ. Каждая такая КЕ представляет из себя отдельный граф, который будет представлен в виде отдельного кластера, в который попадают все КЕ оказывающие влияние на корневую.
Количество кластеров на графе также зависит и от наличия атомарных КЕ (КЕ без связей влияния). Все такие КЕ группируются в единый кластер с названием "КЕ без связей".
Цвет иконки кластера на графе соответствует статусу корневой КЕ или наихудшего статуса атомарных КЕ.
Помимо цветовой идентификации кластера, кластер содержит следующую информацию на графе:

- "Название кластера" - соответствует названию корневой КЕ или "КЕ без связей", в случае отсутствия связей влияния
- "Здоровье кластера" - заливка кластера, соответствует здоровью корневой КЕ кластера
- "Иконка кластера" - соответствует иконке корневой КЕ кластера
- "Количество КЕ в кластере"
- "Диаграмма статусов КЕ в кластере" - круговая диаграмма, отображающая процентное соотношение статусов всех КЕ входящих в кластер
Для управления настройками кластеризации необходимо перейти в персональные настройки экрана, где можно включить или выключить кластеризацию, а также изменить порог количества КЕ.

После применения настроек по кластеризации, если количество КЕ превышает указанный порог, они будут сгруппированы в кластеры по вышеописанному правилу
Для навигации по кластерам (проваливаясь от кластера к кластеру) необходимо дважды кликнуть ЛКМ по нужному кластеру. При этом первый клик выделяет кластер и список КЕ входящих в него, а второй клик непосредственно открывает кластер.
Вся история перемещений вглубь кластера фиксируется в виде "хлебных крошек", чтобы пользователь мог вернуться на необходимый уровень выше.

При выделении одного из кластеров могут отображаться "ненаправленные" связи между кластерами. Отображение таких связей говорит о том, что выделенные смежные кластеры на графе имеют общие КЕ. Если нажать на одну из таких ненаправленных связей - в списке КЕ (слева) будут выделены эти общие КЕ.

Толщина ненаправленной связи свидетельствует о том, сколько общих КЕ между выделенными кластерами.
Если пользователь "провалился" до "Независимых КЕ" или "КЕ без связей", количество которых превышает заданный порог в настройках кластеризации, ему будет выведено модальное окно с предупреждением:

При нажатии ПКМ по кластеру, пользователь может выполнить следующие операции с КЕ, входящими в кластер:

- Действия с КЕ - операции над корневой КЕ кластера
- Открыть во вкладке - открыть вкладку оперативного центра с выделением КЕ, входящих в кластер
- Архивировать - архивировать выбранные КЕ
- Восстановить - восстановить выбранные КЕ, если они в архиве
- Удалить - удалить выбранные КЕ
Граф будет автоматически перестраиваться только при получении обновлений по вебсокетам. При ручном создании связей граф будет оставаться в прежнем виде, чтобы КЕ с которыми работает пользователь в текущий момент не "схлопнулись" в кластер и не пропали с графа.
Атрибуты КЕ
Перейдите на вкладку Параметры чтобы вручную управлять связанными объектами КЕ, обеспечивающими формирование и обогащение интегральных событий Monq - сигналов.
Метки
Личные атрибуты КЕ необходимы для обогащения различной информацией конфигурационных единиц без привязки к их типу.
Атрибуты типа КЕ
Данные атрибуты определяются для каждого типа КЕ администратором пространства в разделе "Настройки РСМ" административной панели.
Атрибуты пространства (legacy)
Пространственные атрибуты ZabbixHosts и ZabbixTriggers доступны для всех КЕ в пространстве и предназначены для связи КЕ с объектами в Zabbix.
Публикация КЕ другим рабочим группам
Публикация конфигурационных единиц позволяет другим рабочим группам использовать их в качестве влияющих на свои КЕ. При публикации КЕ вы также публикуете ее атрибутивный состав.
Для создания новой публикации или управления существующими, перейдите на вкладку «Публикация».

Выборочная публикация КЕ
- Из списка доступных групп выберите необходимые
- Нажмите Опубликовать
Массовая публикация КЕ
- Включите тоггл «Опубликовать всем рабочим группам, включая будущие»
- Подтвердите действие
Публикация множества КЕ
Публикация множества КЕ доступна как на вкладке «Публикация», так и из меню дополнительных действий в списке КЕ слева на экране РСМ.

Отмена публикации КЕ
- Нажмите иконку корзины в правой части строки таблицы активных публикаций
- Нажмите Отозвать для подтверждения действия
Обслуживание
Окно обслуживания - это запланированный период времени, предназначенный для проведения плановых работ по техническому обслуживанию, обновлению или изменению оборудования и систем, в течение которого допустимо приостановление их работы или снижение производительности. В Monq имеется возможность запланировать выполнение плановых работ (таких как обновление ПО, миграции данных, профилактических мероприятий) путем установки отдельного параметра на КЕ - обслуживания.
Ключевые особенности режимов обслуживания:
- не являются аварийным статусом (Fatal, Critical, Major, Warning)
- не влияют на расчет статуса и здоровья КЕ - в период установленного окна обслуживания расчеты здоровья и статуса КЕ продолжают выполняться
- выступают в роли контекстной метки, которая информирует пользователей системы о том, что возможны сбои или отклонения метрик в указанный период, но являются плановыми или допустимыми и находятся под контролем
- отображаются на вкладке «Обслуживание» в карточке КЕ и в оперативном центре
- отображаются на таймлайне статуса конфигурационной единицы в оперативном центре
- опционально учитываются при формировании отчета о доступности (при включенной опции КЕ в сервисном режиме переносятся в соответствующую колонку отчета и исключаются из расчета показателей доступности)
- во время действия обслуживания допускается автоматическое подавление алертов и уведомлений мониторинга, чтобы избежать ложных срабатываний и избыточного количества инцидентов
Управление сервисными режимами
Перейдите на вкладку Обслуживание для просмотра информации об имеющихся сервисных режимах КЕ, либо для создания нового сервисного режима.
Информация о сервисных режимах КЕ предоставляется согласно текущего настроенного фильтра и содержит информацию:
- Статус и продолжительность действия сервисного режима
- Завершен
- Запланирован
- В действии
- Автор СР
- Пользователь системы
- Публичный API
- Конфигурационные единицы, на которые распространяются СР
- Название СР (+ идентификатор)
- Прикрепленные теги
Все сервисные режимы располагаются в хронологическом порядке. Вверху списка отображаются последние созданные СР.
Создание сервисного режима
Чтобы создать сервисный режим работы КЕ нажмите кнопку +Создать находясь на вкладке управления сервисными режимами и затем выберите Обслуживание.
В открывшемся диалоговом окне заполните:
- Название - общее название сервисного режима
- Период обслуживания - время действия сервисного режима
- КЕ и связи - конфигурационные единицы, которые попадают под действие сервисного режима
- Добавьте необходимые теги
Нажмите кнопку Добавить - сервисный режим будет создан.
Поиск сервисного режима
На вкладке управления сервисными режимами доступна дополнительная фильтрация и поиск по имеющимся сервисным режимам.
Поле поиска работает по: названию СР, автору и идентификатору.
Также доступен параметрический фильтр по дате, КЕ, автору и статусу СР.
Изменение данных сервисного режима
В случаях, если необходимо изменить сервисный режим - найдите нужный сервисный режим и нажмите кнопку Edit в контекстном меню строки информации о данном сервисном режиме.
Действуют следующие ограничения на редактирование СР
"+" разрешено, "-" - запрещено
| Параметр/Статус СР | Запланирован | В процессе | Завершен |
|---|---|---|---|
| Название | + | + | + |
| Время начала | + | - | - |
| Время завершения | + | + | - |
| Список КЕ | + | - | - |
| Теги | + | + | + |
Запуск/остановка сервисного режима
Пользователям системы доступен ручной запуск для запланированных сервисных режимов. А также остановка сервисных режимов, которые в текущий момент времени находятся в действии.
Для выполнения действий остановки и запуска СР необходимо найти нужный СР и через контекстное меню выполнить остановку/запуск СР.
Примеры использования
Фильтрация шума от плановых работ при миграции виртуальной машины в другой филиал
Задача сотрудника - перенести виртуальную машину «vm-ad-01» в другой филиал, и сделать это так чтобы во время планового отключения не генерировались лишние оповещения:
-
до начала работ сотрудник создает новое обслуживание
Оперативный центр → Создать → Обслуживание

-
заполняет форму создания обслуживания: указывает КЕ «vm-ad-01», период работ, описание «Миграция ВМ в другой филиал»

-
после сохранения запись появляется в списке обслуживаний

-
- при плановом отключении ВМ в систему поступает сигнал уровня Fatal, информирующий о сетевой недоступности КЕ «vm-ad-01»
- здоровье и статус КЕ при поступлении сигнала пересчитались в соответствии с важностью сигнала
- при наведении курсора на кубик таймлайна «Статус КЕ во времени» в период действия сервисного режима в подсказке отображается строка «Обслуживание» с указанием точного временного интервала

-
если бизнес-процесс оповещений использует стартовый блок «Сигнал» и настроен таким образом, что:
- в условия запуска попадает КЕ «vm-ad-01»
- в условиях запуска включен переключатель «Не находится в сервисном режиме»

тогда при активном сервисном режиме:
- уведомление в мессенджер не отправляется
- регистрация события в системе тикетов не производится
Примечание: так как режим обслуживания не блокирует расчет здоровья, возможен вариант использования в бизнес-процессе стартового блока «Статус КЕ»

Таким образом, команда дежурных инженеров не получает ложных тревог, а все заинтересованные стороны видят, что недоступность была плановой. После завершения работ сервисный режим можно остановить вручную или он завершится автоматически по расписанию.